
Network Monitoring
In-depth analysis of Layer 4 and Layer 7 network architecture for hosts, PODs, and deployments.

product features
eBPF Level Network Tracing
By enabling network data collection, perform Layer 4 and Layer 7 network protocol data analysis on hosts, PODs, and deployments.

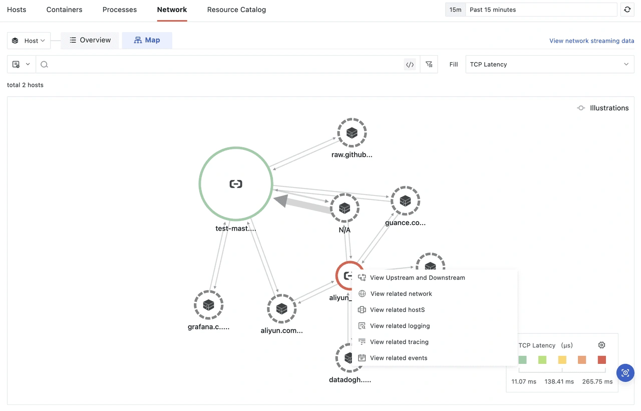
Visual Network Topology
Instantly view current network data usage based on TrueWatch's network topology map, automatically drawn from network data. View network traffic and data connections between source and destination IPs by simply hovering your cursor over your desired points.

Host, Pod, and Deployment Association Queries
- Improve the efficiency of analyzing network problems by viewing the upstream and downstream of Hosts, Pods, and Deployments in the network topology map, as well as network details, associated logs, links, events, and other relevant information.

